안녕하세요 더 나은 진료를 위한 옳은 선택, 오름차트입니다.
이번 콘텐츠에선 오름차트 건강검진 기능에 대해 소개해드리려고 합니다.
오름차트는 건강검진 전체 프로세스를 지원하는
유일한 클라우드 EMR입니다.
오름차트는 클라우드 EMR 중 유일하게 건강검진 전체 프로세스를 지원합니다. 일반/암/영유아 국가건강검진 시나리오에 맞춰 기능을 개발하여 수검자 조회부터 검진결과 통보까지 공단과의 연동이 수월하죠. 무상으로 제공되는 오름차트 건강검진은 지난해 중순 기능을 선보인 이후 클라우드 EMR에 관심 있는 검진내과 원장님들께 많은 호응을 얻었습니다.
최근, 그동안 종이로만 가능했던 '건강검진 사후관리를 위한 결과활용 동의서'를 모바일, 태블릿 문진표를 통해 받으며, 서명은 방문 시 서명패드(싸인패드)로 받아 차트와 연동하는 기능이 더해졌는데요. 동의서를 파일 형태로 생성하여 이를 공단 관할 지사에 제출만 하면 되기에 병원은 한결 편리해졌죠. 병원 업무의 효율 향상을 위해 지속 개선하는 오름차트의 방향성을 보여준 업데이트입니다.


오름차트는 수검자의 검진 결과를 연동하여
한 화면에서 한눈에 확인할 수 있습니다.
오름차트는 검진을 통해 발생한 수많은 결과들을 한 번에 불러와(연동해 와), 한 화면에 모아줘, 한눈에 확인할 수 있습니다. 직접 입력하기 위해 각 필요한 화면에 들어가 보는 등의 불필요한 행동이 줄게 되었죠. 혈액검사, 소변검사, 내시경, 초음파, 골밀도검사 등 모두 흩어져 있고, 담당자도 모두 다르지만 오름차트에선 검진 결과를 의사가 한 화면에서 확인할 수 있습니다.

지금부터는 수검자의 검진 프로세스에 맞춰 화면과 함께 오름차트 검진 기능을 소개해 드리겠습니다.

건강검진 프로세스
1) 검진 예약
- 예약 및 검진 대상자 조회
수검자 이름을 검색하여, 원하는 일정을 선택한 다음, [건강검진 대상]을 클릭하시면 대상 검진을 미리 조회할 수 있습니다. (신환이면 환자등록 먼저 해주시면 됩니다) 예약 버튼을 누르면, 수검자에게 방문 일주일 전 문진 URL이 발송됩니다. 7일 이내 수검자 예약 시 URL은 즉시 발송됩니다.
2) 문진
- 모바일 문진
수검자는 문진표 URL을 통해 내원 전 문진을 작성할 수 있습니다. 모바일로 URL을 받아 바로 문진을 작성할 수 있다는 건 특히, 영유아 검진을 하는 부모님에게 편리한데요. 소아청소년과에서도 유선으로 건강IN에 세대주 인증서로 로그인 하여 문진 작성하는 방법을 일일이 안내해야 하는 번거로움이 줄게되었죠.
- 태블릿 문진
예약 없이 당일 내원한 수검자 분 or 문진을 못하고 오신 분들은 병원 태블릿으로 문진 할 수 있습니다. 태블릿이 부족하면, 수검자 접수한 후 문진 URL을 수동으로 발송하여 자리에서 모바일 문진을 하도록 할 수 있죠.
3) 접수
- 검진 대상자 등록
다음으로 검진 대상자 등록을 합니다. 결과통보서 수신 방법을 체크하고, 검진 수진자 조회를 통해 본인부담금 여부 및 비율을 확인합니다. 10% 본인 부담에 해당하는 수검자는 환자본인 부담금을 자동으로 계산하여 수납할 수 있도록 오름차트가 안내해드리고 있습니다. 검진종목을 체크한 다음, 검진코드 목록을 선택하여 검진의사에게 처방을 요청합니다.
다른 검진 프로그램에서는 검진 의사에게 업무 요청을 할 때 일일이 적어서 주어야 하기도 합니다. 일반+위(수면) 이런 식으로 적게 되면 이를 보고 오더를 내리는 식으로 말이죠. 검진코드 목록을 선택하여 전달하면 해당 과정이 훨씬 수월해집니다.
- 사후관리를 위한 결과활용 동의
최근 기능이 업데이트 되어 동영상 화면에는 보이지 않지만, 검진대상자 등록 시 사후관리를 위한 결과활용 동의 또한 등록합니다.
4) 검진 처방
- 업무 요청 - 검진 의사는 업무요청을 통해 손쉽게 검진 처방 입력이 가능합니다.
- 문진 조회 및 수정 - 수검자 상담 시 작성된 문진표를 조회할 수 있으며, 수정이 필요한 경우 의료진이 직접 수정도 가능합니다.
- 결과 입력 - 관찰 소견 및 판정 소견을 진료실 화면에서 바로 입력할 수 있으며, 그 외 검사 결과는 각 지원부서 담당자가 입력합니다.
5) 결과 관리
- 문진내용 및 검사결과 연동
[오름차트 문진] 클릭 시 수검자의 문진 내용을 불러오며, [전체오더 불러오기]를 누르면 검사 결과를 한 번에 불러옵니다. 공단과 이중 관리할 필요 없이 오름차트에서 결과를 한눈에 확인할 수 있죠.
- 판정
[판정] 버튼을 누르게 되면 결과에 따라 종합 판정과 검진 소견이 자동으로 입력됩니다. 기본적으로 공단 표준소견이 자동으로 입력되는데요. 병원 자체소견을 관리하고 싶다면 [검진소견 관리] 메뉴에서 생성해 놓고 필요할 때 검진결과 입력 권고사항에 불러올 수 있도록 구현되어 있습니다.
- 누락항목, 삭감 위험여부 점검
결과 확정 시 누락항목과 삭감 위험 여부를 점검합니다. 공단에 자료를 올리기 전 삭감 위험 항목 앞에 경고표시 아이콘을 띄어드립니다.
6) 결과 통보
수검자가 선택한 통보서 수신 방법에 따라 결과 통보서가 이메일 또는 문자(SMS)로 전송됩니다. 통보서를 직접 출력하여 우편으로도 발송이 가능합니다.
7) 공단 청구
통보가 완료된 검진 내역은 파일로 생성하여 건강관리포털시스템에 자료 연계 후 청구를 진행합니다.
오름차트는 국가검진에 필요한 행정 업무도 지원합니다
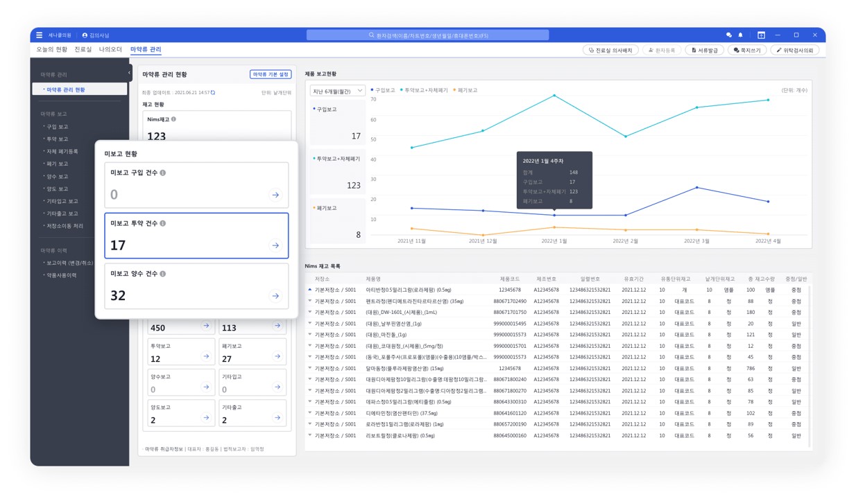
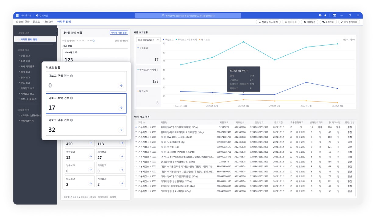
국가공단검진을 시행하는 의료기관에서 마약과 향정 약제 원내 취급 시 마약류 관리는 필수입니다. 오름차트에서는 마약류통합관리시스템(NIMS) 연동 기능을 제공하여 마약류 구입, 투약, 폐기, 양도/양수, 자장소 이동 보고가 편리합니다. 또한, 전자서명 기능도 지원되어 불필요한 페이퍼 작업에서 한결 자유로워지게 됩니다.

글을 마치며
매년 초 검진 관련 정책이 변경됩니다. 오름차트는 클라우드 방식의 중앙집중화 된 처리 특성을 통해 국가정책 변경에도 중단 없이 원활한 검진 서비스를 제공해드리고 있죠.
종종 현장에서 오름차트 검진 기능을 시연하면 원장님들은 놀란 반응을 보이시는데요. 이는 그동안 번거로웠지만, 익숙해져 버린 프로세스가 IT 기술을 만나 클릭 한 번으로 말끔히 끝나거나 하는 예상치 못한(?) 모습 때문입니다. 이젠 의료 현장에서도 누구나 오름차트를 통해 더 나은 프로세스를 경험하실 수 있습니다.
오름차트팀은 IT 기술을 활용해 검진 프로세스를 편리하게 구현했습니다. 검진하는 내과, 소아과 선생님들의 높은 만족도로 인해 현재까지도 지인 추천을 통한 오름차트 사용 문의가 압도적으로 높습니다. 오름차트 홈페이지에서 데모 버전을 사용해 볼 수 있는데요. 오름차트 건강검진 기능의 편리함을 직접 체험해보시길 바랍니다.
오름차트 검진 기능에 대해 궁금하신 점 있으면 편하게 문의주세요.
온라인 문의 > 바로가기 / 유선 문의 > 1566-6348
아래 콘텐츠도 함께 읽어보시면 좋습니다 :)
시흥 마음속내과, 클라우드 기술력에 세나클소프트 '선택'
[메디칼타임즈 이인복 기자] 클라우드 기술의 발달로 20년의 시간 동안 서버와 프로그램으로 대표되던 전자의무기록(EMR)도 점차적으로 클라우드 안에 스며들고 있다. 그러나 클라우드 EMR에 대한
blog.ormchart.io
종로 센터원지앤이내과, 내과 전문의가 '오름차트' 선택한 이유
[의협신문 Doctors news] 세나클소프트가 지속적인 업그레이드를 거쳐 오름차트 ‘나시리 오름’ 버전을 상용화했다. 시간·공간에 제약 없는 접근성, 철저한 보안, 빠른 설치 및 실행 속도, 사용 편
blog.ormchart.io
오름차트는 기존 EMR과 무엇이 다른가?
오름차트는 기존 차트랑 무엇이 다른가요? 이 질문은 의사회 학술대회, 개원세미나 현장에서 원장님들이 저희 오름차트 부스에 오셔서 가장 많이 하시는 대표적인 질문입니다. 이 질문은 사실
blog.ormchart.io
'Service > Inside 오름차트' 카테고리의 다른 글
| 정형외과 계열 EMR 필수 기능과 활용팁 (0) | 2024.04.29 |
|---|---|
| 오름차트와 연동되는 환자용 앱, 클레 (병원예약, 접수, 실시간 대기알림) (0) | 2024.03.06 |
| [진료실] '직관적이다'란 말이 가장 잘 어울리는 오름차트 진료실 (0) | 2023.06.01 |
| [사전심사] 특허된 기술로 구현된 오름차트 사전심사, 4가지 특장점 (0) | 2023.05.11 |
| 오름차트는 기존 EMR과 무엇이 다른가? (0) | 2023.04.20 |
